Freddy Copilot reports are designed for organizations to maximize AI in customer support, offering insights into agent adoption and utilization of its features. With the introduction of Freddy Copilot capabilities, it's crucial to have a simple way to track usage and derive insights for each Freddy Copilot feature. These insights help measure and enhance agent productivity, evaluate AI effectiveness, and guide the expansion of AI applications.
Key benefits include:
- Enhanced Visibility: Understand how agents use Freddy Copilot features and their frequency of use.
- Productivity Measurement: Analyze AI tool adoption and usage to gauge agent performance.
- Informed Decision-Making: Data-driven insights aid in expanding AI investments and directing agent training.
- Optimization of Resources: Identify effective features for resource reallocation to boost impact.
| This article contains, |
Understanding the Freddy Copilot Usage Report
The Freddy Copilot Usage Report provides a comprehensive overview of agents' use of Copilot features, segmented into three tabs: Adoption, Impact, Impact trends, Drill-down, and Sentiment analysis.
Each tab has customizable filters for date range, group, and agent. These filters enhance the report's utility by allowing users to tailor the data presentation according to specific time periods, agent groups, or even individual agents.
Notes:
- Default data view covers the last 30 days; you can customize the date range and group by filters.
- You can export the report data to your email or download it as a PDF.
- Curated reports are not editable, but you can clone or create a custom report with preferred widgets/metrics.
- Deleted tickets will also be considered on the data shown in the widgets.

Steps to access the reports:
- Go to Analytics > Filter by Curated Reports.
- Choose Freddy Copilot Usage Report from the list of curated reports.

Adoption Tab:
The Adoption tab showcases how Copilot licenses and features are used at the feature level, offering a clear view of adoption trends through the following widgets.
Freddy Copilot Usage Widget
This widget provides a summary of engagement with Copilot features, highlighting the frequency of use and the number of agents utilizing at least one feature.
Agent Adoption Trend Widget
This widget tracks the number of agents incorporating Freddy Copilot's features over time, indicating how feature adoption evolves.

Feature Usage Widget
This widget breaks down engagement by specific features, offering insights into which functionalities are most used and by how many agents. The widget displays the following columns:
- Feature name - This includes Freddy Copilot features such as Summarize, Rephrase, Solution Article Generator, Email Generator, Tone Enhancer, Expand Text, Conversational Knowledge Base, Sentiment Analysis etc.
- Number of times used - This shows the total usage count of all enabled Freddy Copilot features.
- Number of agents using the feature - This indicates the total count of agents utilizing the Freddy Copilot features.

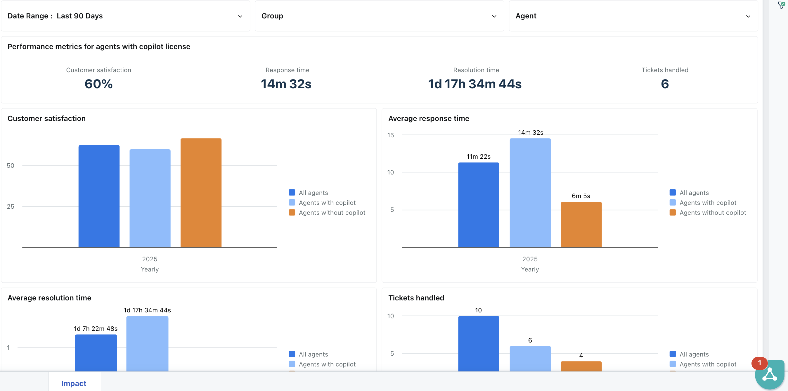
Impact Tab
The Impact tab focuses on measuring how Freddy Copilot influences key performance metrics across agents. It offers a snapshot of productivity and service quality improvements and highlights the comparative performance between agents with and without Copilot licenses.
Widgets in the Impact Tab
Performance Metrics for Agents with Copilot License Widget
This widget displays aggregated performance metrics for agents actively using Freddy Copilot. The metrics include:
- Customer Satisfaction
- Response Time
- Resolution Time
- Tickets Handled

These insights help evaluate the effectiveness of Copilot in real-world agent interactions.
Customer Satisfaction Widget
This bar chart compares customer satisfaction across three agent groups: All Agents, Agents with Copilot, and Agents without Copilot. It shows yearly data, enabling teams to assess the impact of Copilot usage on customer satisfaction levels over time.

Average Response Time Widget
This widget presents a yearly comparison of average response times for all three agent groups. Measured in minutes, it provides visibility into how Freddy Copilot may contribute to quicker initial replies.

Average Resolution Time Widget
Similar to the response time widget, this bar chart showcases the average time taken to resolve issues across agent categories. The data helps gauge improvements in end-to-end resolution efficiency enabled by Copilot tools.

Tickets Handled Widget
This widget tracks the number of tickets handled over the year by each agent group. It serves as a productivity indicator, showing whether agents with Copilot handle higher volumes more effectively.

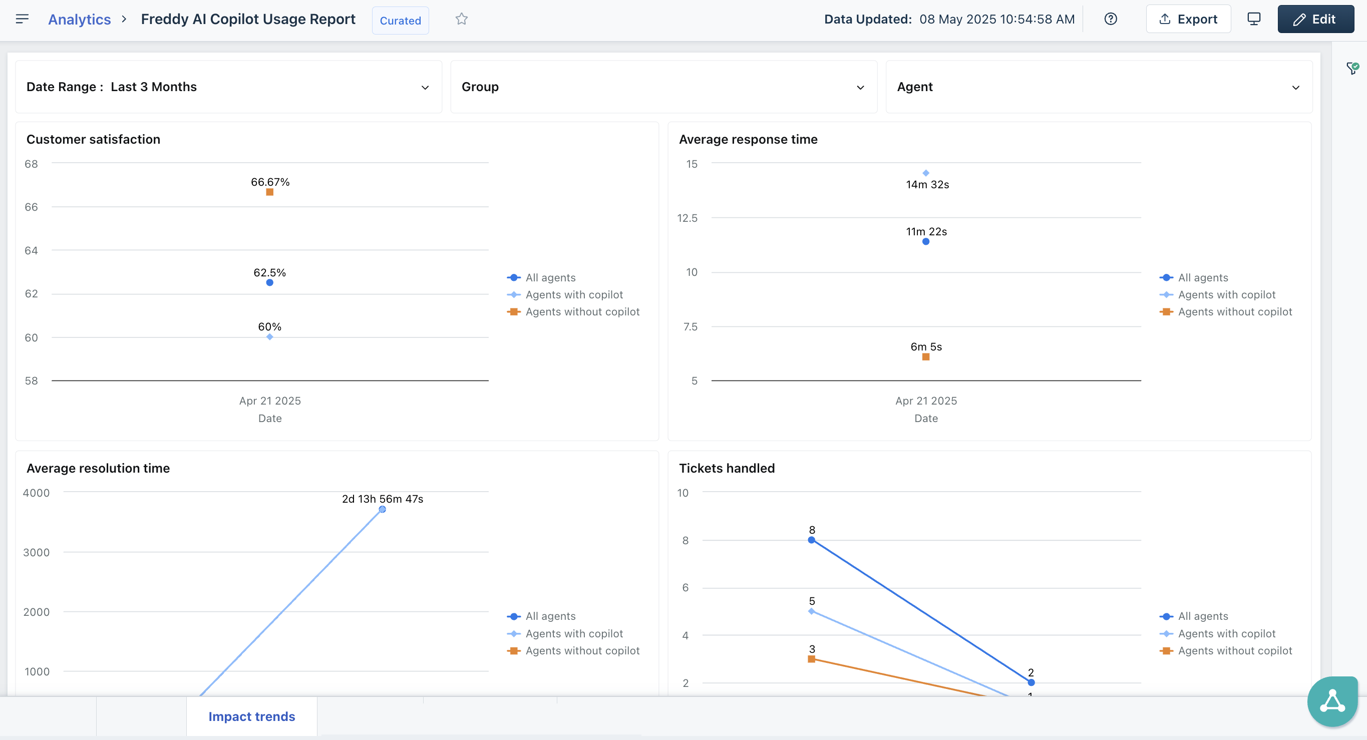
Impact Trends Tab
The Impact trends tab provides a longitudinal view of key performance metrics to assess how Freddy Copilot influences support outcomes over time. By comparing trends across agents with and without Copilot, teams can track progress, identify performance shifts, and make informed strategic decisions.

Widgets in the Impact Trends Tab
Customer Satisfaction Widget
This trend chart displays changes in customer satisfaction over time, segmented by All Agents, Agents with Copilot, and Agents without Copilot. It helps evaluate whether sustained Copilot usage correlates with improved satisfaction scores.

Average Response Time Widget
This widget shows how response times have evolved, providing a day-to-day or week-to-week comparison between the three agent categories. It's a valuable tool for assessing whether Copilot adoption contributes to more consistent or faster response times over the long term.

Average Resolution Time Widget
This trend chart illustrates how resolution times change over time for each group. It allows support leaders to pinpoint periods of improvement or decline and investigate how Copilot usage may have influenced resolution efficiency.

Tickets Handled Widget
This widget tracks the volume of tickets handled over time by All Agents, Agents with Copilot, and Agents without Copilot. It helps determine if Copilot contributes to a sustained increase in agent throughput and team efficiency.

Drill-down Tab
The Drill-down tab offers an agent-level perspective on feature usage, essential for understanding individual engagement and identifying opportunities for further training or support. 
Widgets in the Drill-down tab
Feature Usage Trend Widget
This widget visualizes the adoption and use patterns of Freddy Copilot features over selected timeframes, enabling leaders to spot shifts and make data-driven decisions on feature optimization.
Agent Level Analysis Widget
This widget delves into how each agent interacts with different features, aiding in tailoring support and training initiatives to boost feature utilization effectively.

Sentiment Analysis Tab
The Sentiment Analysis Tab offers actionable insights into how customer sentiment evolves during interactions. It helps teams measure the effectiveness of agent responses and track emotional trends over time.

Widgets in the Sentiment analysis tab:
Ticket Volume Widget
This widget displays the total number of tickets analyzed for sentiment during the selected period.
Sentiment Change Analysis Widget
This widget provides a detailed table of sentiment shifts, showing transitions from initial to current sentiment and offering insights into customer experience improvements.
Initial User Sentiment Trend Widget
This widget visualizes the trends of initial user sentiment (Positive, Neutral, Negative) over time.
Current User Sentiment Trend Widget
This widget tracks how sentiment evolves during interactions, showcasing trends in the final sentiment (Positive, Neutral, Negative).
Current User Sentiment Agent Analysis Widget
This widget breaks down sentiment results by agent, enabling managers to assess individual performance and identify areas for targeted support or training.
Current User Sentiment Group Analysis Widget
This widget analyzes sentiment trends at the group level, helping organizations evaluate team performance and align customer interactions with business goals.
By offering a detailed overview of feature adoption and effectiveness, Freddy AI Copilot Usage report empowers users to make data-driven decisions that elevate operational efficiency, agent productivity, and, ultimately, customer satisfaction.

