Curated reports provide you with a 360 view of your chatbots’ performances. You can understand the efficiency and performance of your chatbot with bot performance analytics. You can analyze the number of messages exchanged in a bot conversation and the number of API calls triggered and also get a deep dive into the conversations as a whole - in terms of their type and properties. 

You can also find out which of your chatbots has the highest conversation completion/success rate, along with a breakdown of how your visitors interact throughout the chatbot flow.


To view the list of curated reports in Freshchat, Go to Analytics and click Curated Reports.

The list of curated reports in Chat includes:

Report NameDescription
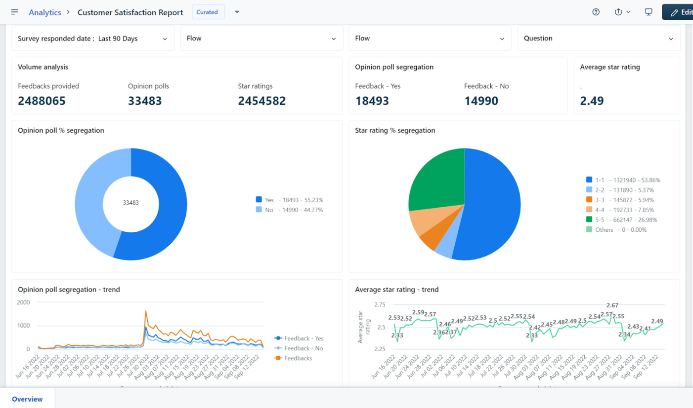
Chatbot overview report Provides a comprehensive analysis of your bot's performance and insights into customer satisfaction scores for bot conversations.
Chat conversation overview reportProvides a high-level understanding of conversation volume, trends, and status across bots
Natural language performance report
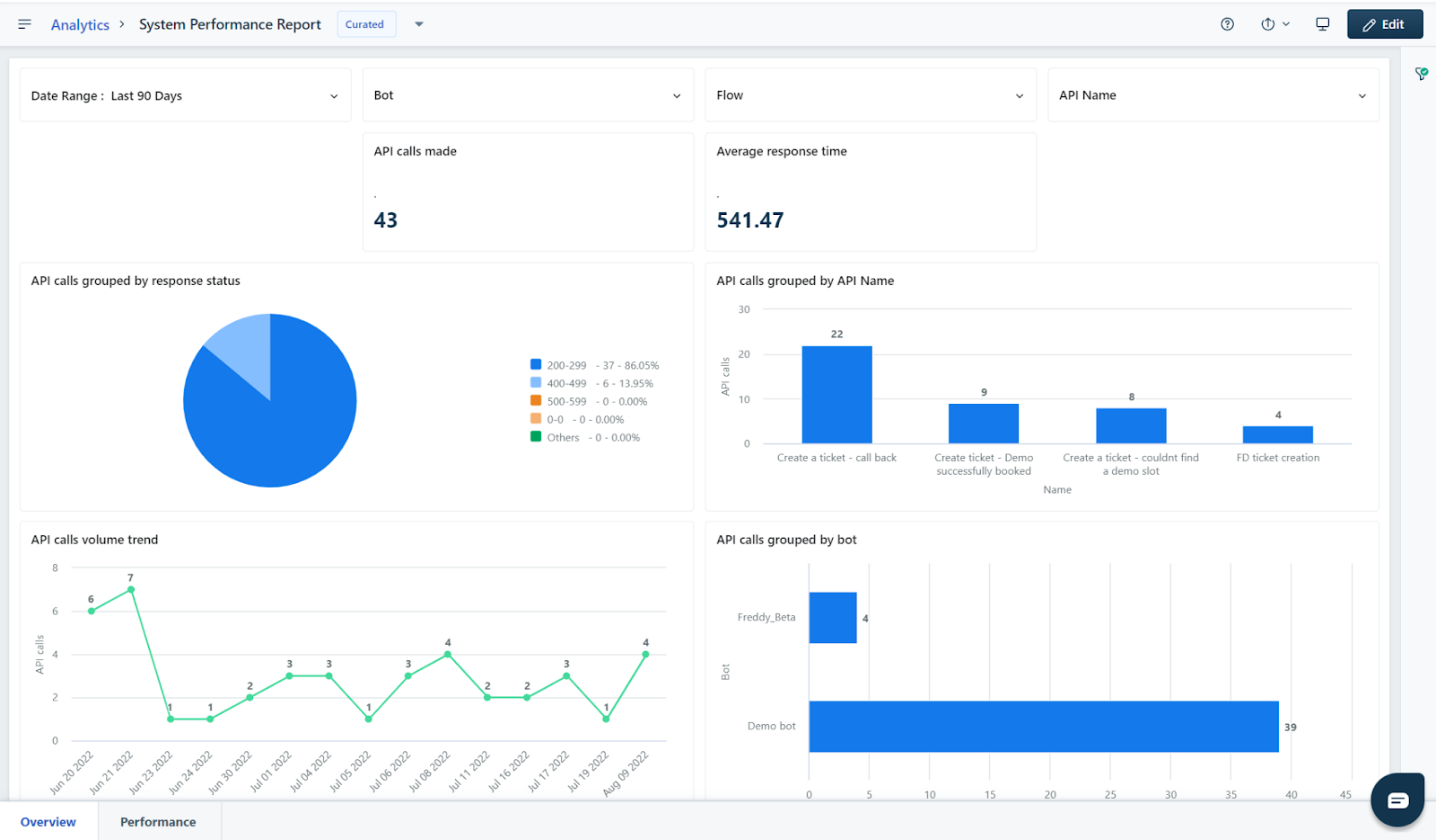
Chatbot system performance reportUnderstand how bots perform concerning integrations through response time and success/failure rates.
Support overview reportProvides insights into chat and bot conversations, tickets, and telephony performance.

Note: Widgets related to Freshcaller will be visible only if you purchase the Freshcaller add-on.
Team performance ReportAnalyze your agent and group performances and make data-driven decisions to enhance overall team productivity.

Note: Widgets related to Freshcaller will be visible only if you purchase the Freshcaller add-on.


Learn More:

  1. Create Custom Reports
  2. Chat Analytics Module Definitions
  3. Bot Analytics Module Definitions