In Freshchat, you can set Service Level Agreement (SLA) targets for the first response, every response wait time, and resolution. This ensures that customers receive timely initial replies, agents respond promptly to ongoing conversations, and issues are resolved within a defined timeframe. You can also track when the resolution SLA is breached, allowing you to take timely action to prevent delays and improve customer satisfaction.
For example, if you run an eCommerce business handling frequent inquiries about orders, products, and returns, SLAs help prioritize responses based on urgency. You can set a first response SLA to ensure customers receive an initial reply quickly—such as 60 seconds for high-value customers or urgent order issues. A response wait time SLA ensures that agents reply to subsequent customer messages within a set timeframe, like responding to follow-up questions about an ongoing order issue within 2 minutes. Meanwhile, a resolution SLA ensures that issues are fully resolved within a specific time frame, such as completing refund requests within 24 hours or addressing product-related concerns within 48 hours.
Additionally, you can configure different SLAs based on various factors—apply a general SLA for all conversations, set specific SLAs for different channels or groups (such as VIP Support, Sales, or Billing), or define SLAs based on customer priority.
How to set up a custom SLA policy
Log in as an Admin. Go to Admin > Configuration and Workflows > Conversation SLA Policies
On the SLA Policies page, click Add policy
Use the SLA name and Description text areas to provide a name and description for the policy - say, WhatsApp Support - Plan A
In the When a conversation satisfies these conditions section, you can set up SLAs based on your needs. For example,
when ‘custom user property’ ‘Plan type’ ‘is Plan A’ and
when ‘Group name’ ‘is Billing’ and
when ‘Topic’ ‘is WhatsApp support’
In the Set SLA target as section, you can set the SLA targets that agents should adhere to. SLAs in Freshchat can be customized to suit your specific business needs. You have the flexibility to define SLAs using a combination of different time units. For example, you can set an SLA to 2 days, 3 hours, 15 minutes, and 30 seconds. This level of granularity ensures that your SLAs accurately reflect the timeframes within which you aim to respond to customer inquiries.
Note:
Resolution time cannot be lower than the first response or every response wait time
Once SLAs are enabled, you will see a 'due by' filter in your Conversations or Team Inbox
Set the operational hours as ‘Business Hours’ or Calendar Hours
What happens when an SLA is breached?
When a conversation breaches the given SLA, you can set up automation to ensure that customers are attended to immediately. Here’s how you can do it:
Go to Apps > Advanced Automations
Click ‘Create new automation’
Give it a name, say SLA breached
Set the Trigger condition as ‘When First Response SLA is breached’ and click Next
Set the condition as ‘SLA name is’ ‘WhatsApp Support - Plan A’ and click Save
Set the action as ‘Send a message’ and enter the message
Click Save
This automation will now be executed for all conversations where the first response SLA is breached. This way, you can ensure that your agents can get back to the customers as soon as possible and that the customer experience is not compromised.
Note: Advanced automation is only available on Pro and Enterprise.
Agent experience
As a support agent, you will handle multiple chats at a time. To keep track of which chats you need to prioritize and understand which chats have breached the SLA, you can:
View all chats that are assigned to you
Filter by the following options:
First Response due
Response due
No response due
Resolution Due
Sort by the following options:
Newest - Sorted by the latest message timestamp in descending order
Oldest - Sorted by the conversation start time in ascending order
Longest wait time (Priority Inbox) - This is the Priority Inbox, sorted by wait time since the last user message
Due by time - time remaining for the SLA breach to occur
Now, when a customer who belongs to the above scenario starts a chat, you can see an ‘Overdue’ tag next to the chat whose SLA was breached
You can now filter and prioritize your conversations based on these tags
If the conversation property is updated for an unresolved conversation, SLA policies will reapply, potentially matching a new policy. You can check the status message to see which SLA policy is effective. The time for SLA adherence will be calculated from when the customer replies.
Dashboard views:
As a support admin, you can get an overview of all conversations within SLA and those that have breached SLA. Here’s what will be available on the dashboard:
On the dashboard, click SLA metrics
Get an overview of:
Total number of conversations for which SLA is set
Percentage of conversations that are within SLA
Total number of SLA-breached conversations
Percentage of breached conversations
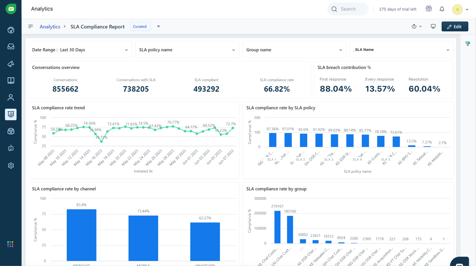
SLA Reporting:
A curated report is available for SLA policies:
Go to Analytics, click SLA Compliance Report
These are the metrics available:
Conversations with SLA
Total number of breached conversations
Overall SLA compliance (%)
First response SLA compliance (%)
Every response SLA compliance (%)
You can view comparison graphs for all SLAs that you’ve set for specific dates
You can also view graphs for conversations breached by Groups (Email, Billing, etc) and Topics (Support, Phone, etc.)
FAQs
How do I enable resolution SLA in my account?
If you have signed up before March 2025, to enable Resolution SLA:
Go to Admin Settings > Configuration and Workflows > Conversation SLA Policies
In the pop-up that appears, click Enable Now
You can now see Resolution SLA added to existing SLAs
The default timer for SLA will be set to 30 days.
If you have signed up after March 2025, Resolution SLA will be enabled by default, with the default timer set as 30 min
Q: I don’t want Resolution SLA hereafter. Can I revert?
A: Once you have enabled Resolution SLA, you can’t disable it. Please write to support@freshdesk.com or contact your CSM to disable Resolution SLA.
Q: Why can’t I save my SLA policy?
A: All SLA timers are mandatory. If Resolution SLA is enabled for your account, your SLA policy can’t be saved without configuring Resolution SLA timer.
Q: Can I use "Resolution SLA" as an event in advanced automation?
A: No, "Resolution SLA" is unavailable as an advanced automation event. Advanced automation triggers actions based on specific events, such as ticket creation, updates, or time-based conditions. However, since Resolution SLA is tied to the overall resolution time of a ticket rather than a distinct event, it cannot be directly used as a trigger.
Q: What conversations will Resolution SLA get applied to once enabled?
A: The Resolution SLA will apply only to new conversations and will not affect existing ones.
6. Q: What is the minimum timer to be set for Resolution SLA?
A: The Resolution SLA timer should be set higher than the First and Next Response SLA. While the minimum value can be 30 minutes, we recommend setting it to 45 minutes if the First and Next response SLA is also 30 minutes.









